只需要一个域名,就可以创建多个不同的邮箱,类似各大邮箱平台,本项目支持署到 Cloudflare Workers ,降低服务器成本,搭建自己的邮箱服务。

-
💰 低成本使用: 可部署到 Cloudflare Workers 降低服务器成本
-
💻 响应式设计:响应式布局自动适配PC和大部分手机端浏览器
-
📧 邮件发送:集成Resend发送邮件,支持群发,内嵌图片和附件发送,发送状态查看
-
🛡️ 管理员功能:可以对用户,邮件进行管理,RABC权限控制对功能及使用资源限制
-
📦 附件收发:支持收发附件,使用R2对象存储保存和下载文件
-
🔔 邮件推送:接收邮件后可以转发到TG机器人或其他服务商邮箱
-
📡 开放API:支持使用API批量生成用户,多条件查询邮件
-
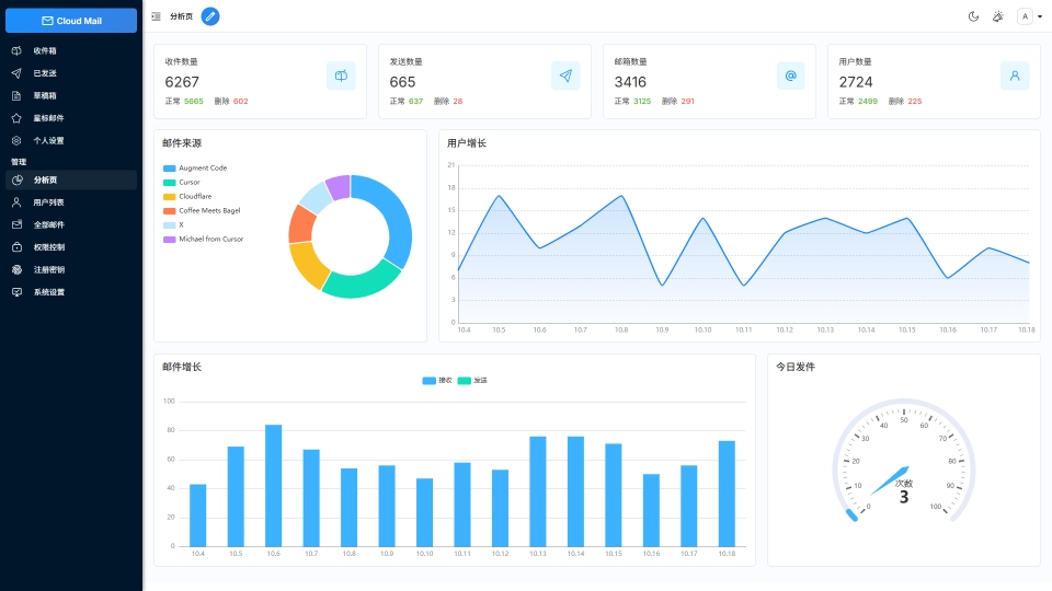
📈 数据可视化:使用ECharts对系统数据详情,用户邮件增长可视化显示
-
🎨 个性化设置:可以自定义网站标题,登录背景,透明度
-
🤖 人机验证:集成Turnstile人机验证,防止人机批量注册
GitHub直达:
